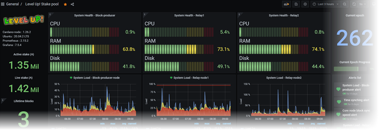
Monitoring your stake pool is essential to ensure healthy servers and also ensure healthy Cardano network. To do so, you need powerful tools.
My favourites...
I would like to share some publications with Cardano community.
Ressources
Add data from ADApools to your public dashboard
Set alert rules and Email notifications to Grafana
Set alert rules and Telegram notifications to Grafana
Share/Import JSON Grafana dashboard
Hall of fame Cardano public dahsboard
Community ressources
Setup Prometheus and Grafana Dashboard
(Coincashew)
Monitoring with Grafana & Prometheus
(ADA Booster)
@ Level Up! 2022